尊龙凯时



400-0377-798

立即咨询

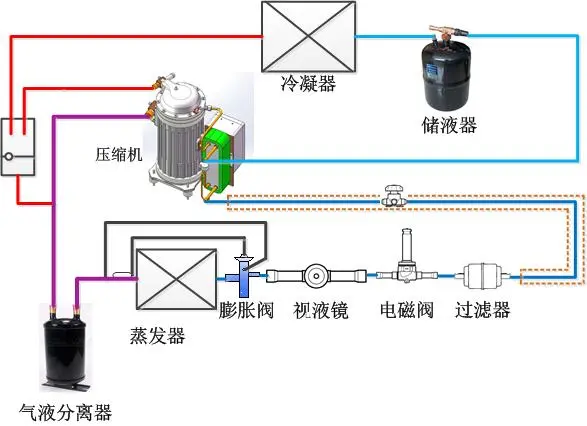
制冷系统的设计、故障分析及常用知识

发布时间 :2024-05-28 09:15:18 浏览次数:153次

一、制冷系统施工设计经验

管路设计的重要性 

1 、系统正常运行时,少量的油将持续的随排气离开压缩机,系统观路设计良好时 ,这些油将返回压缩机;

2、如果系统中的油量太多  ,对冷凝器蒸发器的效率产生负面影响;

3、返回压缩机的油少于离开压缩机的油,最终使压缩机损坏;

4、为压缩机加油 ,只能保持短时间的油面;

5、只有正确的管路设计,才能保持系统有良好的油平衡。

  

吸气管路设计

1 、水平吸气管路沿制冷气流动的方向,要有大于0.5%的斜度;

2 、水平吸气管路的截面,必须保持气体流速不小于3.6m/s;

3 、在垂直的吸气管路中 ,必须保证气体流速不小于7.6-12m/s;

4 、大于12m/s的气体流速 ,不能明显改善回油,会产生高的噪音并导致较高的吸气管路压力降;

5、在每一垂直吸气管路的底部,必须设立一个U形回油弯 ;

6、如果垂直吸气管路高度超过5m,则每增加5m必须设立一个U形回油弯;

7 、U形回油弯的长度要尽可能的短,避免聚集过多的油。


蒸发器吸气管路设计

1 、当系统不采用抽空循环时 ;在每个蒸发器的出口,应设U形截留弯 。以防止停机时液体制冷剂在重力作用下,流入压缩机;

2、当吸气上升管和蒸发器相连时 ,中间应留有一段水平管和截留弯 ,用于安装感温包;防止膨胀阀产生误动作。

  

排气管路设计

当冷凝器安装的位置高于压缩机时,在冷凝器的进气管处 ,需要一个U形弯,防止在停机时油返回到压缩机的排气侧 ,也有助于防止液体制冷剂从冷凝器流回到压缩机;

液体管路设计

1 、液体管路通常对制冷剂的流速没有特别的限制,当使用电磁阀时 ,制冷剂流速应低于1.5m/s;

2、如何保证进入膨胀阀的制冷剂是过冷液体;

3 、当液体制冷剂压力降至其饱和压力时 ,有一部分制冷剂将闪发成气体 。


二、制冷系统常用知识

制冷剂闪发气体的危害

1、降低膨涨阀的制冷量 ;

2 、会腐蚀膨胀阀的阀针和阀座,引起噪音;

3、导致膨胀阀对蒸发器的供液不正常。

  

加油量和油分离器

1 、在多数制冷系统中,压缩机的加油量已经够用;

2 、当管路超过20m ,或管路中有许多油井 ,或系统中加装油分离器时,需要额外补充冷冻机油 ;

3、在某些制冷系统中,有缓慢的回油危险 ,有多台蒸发器或有多台冷凝器并联时 ,建议安装油分离器。

  

膨胀阀/干燥过滤器

1、膨胀阀或干燥过滤器,根据所使用的制冷剂进行选择;

2、在选择干燥过滤器时,要考虑干燥过滤器的吸水能力、系统制冷量和系统制冷剂的充注量。

  

工作电压和启动次数

1 、工作电压要在规定的范围之内;

2、启动次数不能多于10--12次/小时;

3、每次启动后运行的时间不能少于5分钟 ,以保证正确的回油和电机的冷却,系统设计必须保证最小的压缩机运行时间 。

 

蒸发器

1、蒸发器的选择要与系统的负荷及压缩机的制冷量相匹配;

2、换热面积过大 ,回气温度高,蒸发温度不能降低;

3、换热面积过小,制冷剂不能充分蒸发,产生回液。

  

冷凝器 

1、冷凝器的选择要与压缩机的负荷和制冷量相匹配 ;

2、要参考生产厂家的技术资料 ;

3、换热面积过小 ,制冷剂气体不能充分冷凝,排气温度和排气压力升高 。

 

停机时液体制冷剂迁移

1、在系统停机和压力平衡后,制冷剂在系统的最冷部分冷凝 ;

2、系统中的制冷剂会冷凝进入压缩机曲轴箱中;

3、制冷剂将溶解在压缩机油中,知道油中的制冷剂完全饱和;

4、当压缩机启动时 ,压力降低,制冷剂剧烈的蒸发 ,形成油泡沫;

5、引起液体或油击,破坏阀片 、阀板;

6、油被制冷剂稀释 ,润滑能力大幅度下降。

  

防止停机时液体制冷剂迁移

1、采用回气管路气液分离器;

2 、安装供液管路电磁阀;

3、采用曲轴箱加热器 ;

4、在压缩机开机前4小时 ,接通加热器。

系统的清洁 

1 、系统不清洁是影响压缩机寿命的主要因素之一;

2、在配置制冷系统时,确保系统的清洁非常重要;

3 、引起系统污染的因素 :钎焊和电焊的氧化物 ,管路毛刺和挫淆 、钎焊的焊剂 、水分等;

4、绝对不能在安装完成后的管路上钻孔。

  

系统压力试验 

1、建议用纯净的干燥氮气进行压力试验;

2、高压侧和低压侧不能超过标准的允许压力;

  

系统检漏 

1、必须使用纯净的干燥氮气和所用的制冷剂进行检漏 ;

2 、切勿使用氧气、干燥空气或乙炔气等其它气体 ;

3 、检漏的压力不能超过试验压力。

  

系统抽空取出水分 

1、系统中的空气和水分 ,产生高的排气温度,使冷凝压力增高;

2 、引起压缩机的机械和电气故障 ;

3、必须使用真空泵 ,从系统的高低压两端同时抽空;

4 、开始抽空是要关闭压缩机的吸排气阀;

5 、首先用真空泵抽到1500微米汞柱,然后通过干燥装置向系统中加入制冷剂,破坏真空状态;

6、再次重复上面的步骤 ;

7、打开压缩机的吸排气阀,并将系统抽真空至500微米汞柱 ;

8 、充入制冷剂,关闭真空泵 。

  

系统抽空注意事项 

1、绝对不能用压缩机作为真空泵对系统抽真空;

2、当系统处于真空状态时 ,无论如何不要启动和运装压缩机 ,否则会导致压缩机烧毁。

系统检查与启动 

1 、检查电气接线,确保全部紧固、无误 ;

2 、观察压缩机的油位,油位应该在视油镜的中部偏上 ;

3、拆除或松动压缩机下的运输托架 ;

4 、检查高压和低压压力控制器,压缩机吸排气阀,油压安全控制器,以及其它安全控制装置 ;

5、检查温度控制器是否正常;

6 、做好标记 ,标明系统中使用的制冷剂;

7、阅读说明书和接线图等资料、并妥善保管,以备将来参阅 。

  

系统检查与启动 

1、液体制冷剂必须从压缩机的高压侧注入;

2、在充注前和充注过程中 ,注意观察系统的压力;

3 、继续充注至系统有足够的制冷剂,不要充注过量 ;

4、在系统没有达到正常运转状态,并且油面没有保持在视油镜中央时,不要让制冷装置处于无人管理状态。

  

系统运转检查

1、检查压缩机的吸气和排气压力 ;

2 、检查视液镜和膨胀阀的工作情况 ;

3 、观察压缩机曲轴箱的油位 ;

4、检查热力膨胀阀的热度设定值、和感温包的位置 ;

5、检查压缩机接线端的电压和电流值;

6 、检查蒸发器和冷凝器风纪运转方向是否正确 ;

7 、检查曲轴箱加热器是否正常;

8 、其它需要检查的项目

【免责声明】:本文转自《制冷百科》网 ,转载目的在于传递更多信息 ,如有侵权 ,请联系删除。




XML地图